发布日期:2024-07-19
相关资讯
相关资讯
联系我们
联系我们
苏州毅达机电工程有限公司
地址:苏州工业园区东环路1500号
现代创展大厦11层
苏州工厂:苏州市工业园区通达路150号
销售总线:0512-6280 9208
销售QQ:321 226 2756
技术QQ:215 603 8093
E-mail:1050704052@qq.com
传真:0512-6280 9108
销售总线:0512-6280 9208
销售QQ:321 226 2756
技术QQ:215 603 8093
E-mail:1050704052@qq.com
传真:0512-6280 9108
销售微信: 扫描下方二维码
磷酸盐加药装置的工艺原理与应用
磷酸盐加药装置的工艺原理与应用
2023-11-23 14:30
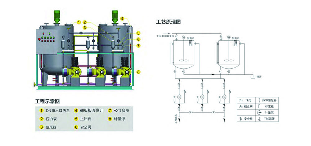
磷酸盐加药装置分为半自动控制,也可根据用户需要制成全自动,半自动控制结构为自动运行,无变频检测仪,全自动控制柜内有变频器、调节器、检测仪等,检测仪可选用快速磷酸根分析仪或可选用PH计,协调磷酸盐处理则需采用R表。
加药装置主要包括药液溶配系统、计量投加系统、安全系统和控制系统四个部分。 固体药剂加入溶药箱内,然后按比例加入除盐水或凝结水搅拌溶解,由计量投加系统加到锅炉汽包内,投加控制可采用手动方式,也可依据上位系统输出的控制信号,进行随动控制,自动投加。
我司可根据用户需求,定制各类自动加药设备及相关产品,欢迎致电服务热线:0512-62809108

流程概述:
本装置主要包括药液溶配系统、计量投加系统、安全系统和控制系统等四部分。
固体磷酸盐加入溶药箱内,然后按比例加入除盐水或凝结水搅拌溶解,由计量投加系统加到锅炉汽包内。投加控制可采用手动方式,也可依据上位系统输出的控制信号,进行随动控制,自动投加。
应用领域:高压及更高参数汽包锅炉水处理。



